Application security is complex, with expanding attack surfaces and evolving application development. And the proliferation of testing tools to secure your code, keep secrets safe, protect cloud infrastructures, and defend against sophisticated supply chain attacks can lead to a fragmented security ecosystem.
Integrating GitGuardian into ArmorCode’s Application Security Posture Management (ASPM) solution helps you create clarity out of this complexity. ArmorCode unifies GitGuardian findings with your other testing sources, prioritizes findings by mapping them to business context and calculating risk, and automates workflows to optimize remediation efforts.
In this post, we will cover what ASPM is and how you can leverage GitGuardian and ArmorCode together to implement and mature a successful risk-based approach to code security and cyber risk management.
What is Application Security Posture Management
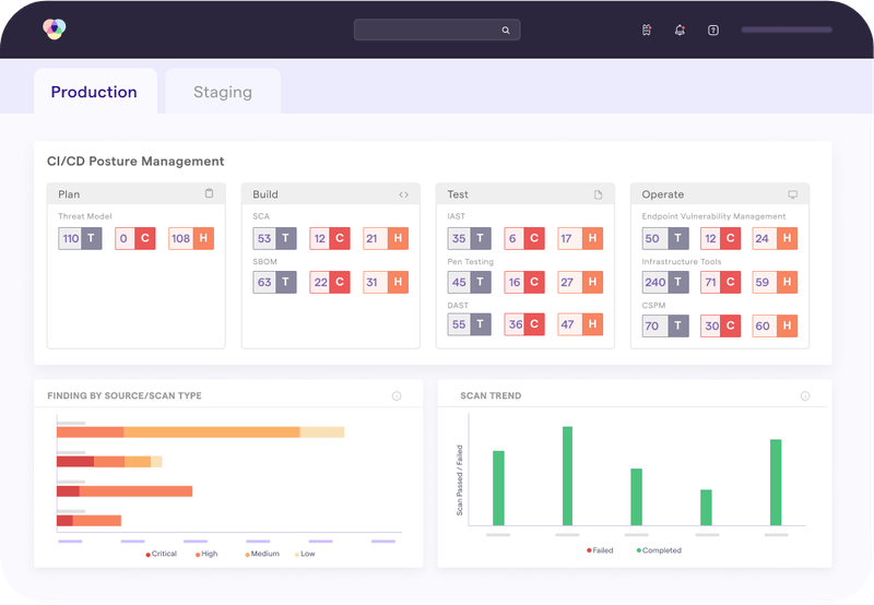
Application Security Posture Management or ASPM serves as a centralized security hub uniting the intricate web of security tools and findings into a 360-degree view to manage application risk more effectively.
ASPM solutions ingest and aggregate security findings across tools to provide holistic visibility into the security posture of applications across your portfolio. They also calculate risk to distill hundreds, thousands, or hundreds of thousands of findings into the few that pose the greatest threat and require prioritized remediation.
Finally, ASPM solutions facilitate and automate remediation workflows while providing a governance layer that empowers security teams to manage cyber risk more effectively.
There are three core functions of an ASPM solution:
- Unify visibility across security tools: Different tools detect different weaknesses. Different teams use different tools. Managing findings across these disjointed sources quickly becomes a daunting challenge. ASPM solutions like ArmorCode feature over 200 integrations to consolidate your security findings in a single solution.
- Prioritize findings based on risk: There are far too many findings to fix all of them. But how do you determine what to prioritize when different tools have different severity levels that impact different assets? ASPM solutions normalize severity and map findings to business context to calculate a risk score for prioritization, governance, and risk management.
- Automate triage and remediation workflows: In addition to reducing remediation workloads to the highest-risk issues, ASPM solutions orchestrate and automate remediation processes. Organizations can establish risk-based Service Level Agreements (SLAs), connect findings with asset owners, and automate ticketing and notification processes to improve the efficiency and effectiveness of remediation efforts.
ASPM is separate from testing. Instead, the core capabilities of an ASPM solution include aggregating findings, normalizing severity across tools, calculating risk, and providing workflow automation to manage security posture and reduce exposure. ASPM solutions should be tool-agnostic and extensive, allowing security teams and developers to choose best-in-class solutions like GitGuardian Secret Detection and IaC Scanning and incorporate them into a risk-based software security program.
How GitGuardian and ArmorCode Work Together
Integrating GitGuardian into ArmorCode empowers security teams to address secrets and IaC security comprehensively.
Security teams can quickly identify gaps in coverage, diagnose areas of concern, and prioritize hard-coded secrets and IaC vulnerabilities based on risk.
This targeted risk-based approach ensures teams allocate resources efficiently by prioritizing the riskiest findings and automating remediation workflows to reduce workflows while improving overall security posture.
Together, GitGuardian and ArmorCode help you:
- Manage Risk: IaC and secrets detection are essential to cyber risk management. Integration with ASPM helps you proactively identify and address issues keeping your organization secure and reducing risk.
- Alleviate Workloads and Elevate Developer Productivity: Risk scoring and prioritization reduce workloads and automation streamlines the remediation process. This liberates developer teams to focus on innovation and boost productivity to meet deadlines and keep pace with rapid development cycles.
- Reduce and Avoid Costs: By addressing high-risk vulnerabilities early and rapidly, organizations can significantly reduce the cost of remediation and harden security posture with fewer resources.
How to Get Started with ArmorCode and GitGuardian
Thanks to the prebuilt integration with GitGuardian, ArmorCode ingests and unifies findings from GitGuardian in a centralized platform to simplify the identification, prioritization, and remediation of security issues.
To connect GitGuardian and ArmorCode, users simply:
- Navigate to Security Tools in ArmorCode platform
- Select GitGuardian
- Add credentials from a Personal Access Token created in GitGuardian
- Map GitGuardian projects to ArmorCode
In ArmorCode, users can see GitGuardian findings and relevant data including severity, scan ID, repository, team, owners, etc. ArmorCode also calculates a Risk Score weighing the technical severity of findings against the business impact of affected assets to help teams prioritize findings in a predictable and quantifiable manner.
Users can analyze GitGuardian findings in the context of their full secure software development ecosystem correlating findings across scanners, bug bounties, pen tests, and other security tools in a single view to get holistic visibility into the security posture of applications. They can also diagnose coverage gaps, audit scan cadence, and ensure teams develop software securely.

Beyond unified visibility and risk-based prioritization, ArmorCode also provides powerful automation to streamline triaging and remediation workflows. Users can generate tickets directly within ArmorCode–including leveraging no-code Runbooks to automate ticket creation and assignments based on risk and Service Level Agreements (SLA)–and attach remediation guidance and knowledge articles to expedite fixes.
By pairing GitGuardian’s best-in-class Secrets Detection, Honeytoken security deception, and IaC security solutions with ArmorCode, organizations can achieve the coverage and clarity needed to tackle the complexities of software security. Teams can distill findings into the highest-risk issues to reduce workloads and seamlessly automate workflows to embed security into the software development and delivery ecosystem.
This article is a guest post. Views and opinions expressed in this publication are solely those of the author and do not reflect the official policy, position, or views of GitGuardian, The content is provided for informational purposes, GitGuardian assumes no responsibility for any errors, omissions, or outcomes resulting from the use of this information. Should you have any enquiry with regard to the content, please contact the author directly.
